24小时销售热线

13564689660

技术文章

我的位置:首页  >  技术文章  >  Fluke Norma 6000便携式功率分析仪上市通知

Fluke Norma 6000便携式功率分析仪上市通知

更新时间:2020-07-14      浏览次数:2421

 Fluke Norma 6000系列功率分析仪​小巧但强大,助您轻装上阵,现场测试人员的福音!用于测量电机各种工况下运行时的功率、效率及谐波等以检测产品现场使用的性能和质量,给产品改进提供有力的数据。

电力电子设备日益增加的现场应用提高了功率分析仪的便携式测试需求,对于从事太阳能,风能,电动汽车,电子制造业,研发和第三方实验室工作的测试工程师和服务技术人员,Fluke Norma 6000系列便携式功率分析仪提供了更容易使用的手持式工具,用于测量功率、效率及谐波等以检测存在的问题。全新的产品还能够为用户提供更好的使用体验,在执行这些测量时无须专业的知识或更详细的培训。
Fluke Norma 6000系列功率分析仪主要功能与特点

  • 便携式设计,厚度仅9.6cm,与同类产品相比,节省60%的体积、减轻50%的重量。
  • *电池续航能力:高达10小时,满足一天测试所需。
  • 电气安全等级达到CAT III 1000V,CAT IV 600V。
  • 全中文操作界面: 图示引导,一键直达测试功能
  • 3至4通道,可选电机测量模块。
  • 双机互联:保证从输入至输出、直流到交流的全覆盖,可扩展至8通道
  • 高精度与高带宽:0.1%精度,500kHz带宽。
  • 数字测量,示波器,相量图,趋势图和谐波分析功能。
  • 具有USB和RS485接口。
  • 用户可选100ms至1s的测量结果刷新速度,支持测量结果的连续记录,存储容量32GB。
  • 支持高达100次的谐波测试。
  • 高精度大量程的附件:2000A大开口交直流钳式电流传感器
  • 包括PC软件Fluke Power Analyzer Software,可用来下载分析数据或在线测量。
  • 开放通信接口,便于用户二次开发。


典型应用
 1、光伏行业典型应用
 

 2、风电行业典型应用

3、电机及驱动典型应用

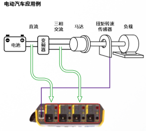
4、电动汽车典型应用

选择理由

这些用户必须在现场或者实验室高效地测量功率、能耗、效率以及谐波,并快速找到问题根源。Fluke Norma 6000系列功率分析仪便携式的设计使得体积更小,重量更轻,适用于随身携带、攀爬和长距离的步行。配有图形连接指南和直观菜单结构的 Norma 6000系列可满足复杂的现场环境,即使技术不熟练和对仪器不熟悉的工程师也可快速上手,可更快、更可靠地完成测量,节省时间。强大的电池续航能力使得用户再也不需要在测试现场寻找很难获得的的电源插座,从而轻松满足一天测试所需。Norma 6000系列功率分析仪还支持主从机模式从而实现双机互联,多扩展至8个通道,所有数据均可在一台仪器上读取并记录。高达32G的内存也支持用户进行长时间的测试和记录。
 
Fluke Norma 6000系列功率分析仪可高效、快速进行测量,成为相关技术人员的测试利器。

  • 真正的便携式设计:与同类产品相比,节省60%的体积、减轻50%的重量
  • *电池续航能力:高达10小时,满足一天测试所需
  • 全中文操作界面: 图示引导,一键直达测试功能
  • 可靠的安全性:安全等级高达CAT III 1000V / CAT IV 600V
  • 双机互联:保证从输入至输出、直流到交流的全覆盖,可扩展至8通道
  • 高精度大量程的附件:2000A大开口交直流钳式电流传感器

 

  • 电话:TEL

    021-51087863

  • 邮箱:EMAIL

    13564689660@163.com

  • 传真:FAX

    021-33250173

版权所有© 2025 上海增骏实业有限公司 All Rights Reserved     备案号:京ICP证000000号

技术支持:化工仪器网     管理登录    

TEL:021-51087863

扫码添加微信